In the universe of ever-dynamic Generative AI in software development, teams often find themselves juggling new features, deadlines, and the long-term health of an underlying code. This pressure leads to a state popularly known as technical debt—the metaphoric cost of taking shortcuts or disregarding code quality.
Though it might look enticing to develop a series of quick fixes, without much attention, technical debt will pile up and become more of a hindrance than one can imagine to scalability, maintainability, and overall quality of AI in software development projects. We believe that utilizing AI-powered tools is an innovative way to reduce technical debt, streamline workflows, and guarantee that developers are going all the way to building sustainable, robust, and clean code from day one.
Technical Debt Management: How It Builds Up Over Time
Technical debt refers to the compromise that has to be made between writing clean code and taking comparatively shorter, messier ways to achieve temporary goals. It results whenever a developer compromises to meet the timeline or some release schedules and takes a shortcut that may incur extra future costs in maintenance. These shortcuts keep accruing over time, like financial debts. The longer one ignores technical debt management, the costlier it becomes to tackle. There are many other ways in which technical debt can accumulate:
- Functionality may not be affected by poor naming, redundant code, and messy logic, but future changes are complicated by them.
- If documentation is not available or outdated, it makes it hard to understand and modify the code for both current and future developers.
- These are temporary fixes that would solve immediate needs but are not very well integrated within the entire codebase, and hence lead to instabilities and inconsistencies.
- Not enough automated tests or unit-tests missing force the developer to avoid proper testing of the code and thus complicate future refactoring.
Typical Challenges in Technical Debt Management without AI-Powered Tools
Technical debt management without the help of AI can be an uphill battle for many teams. Below are some of the key challenges that can make it difficult:
1. Lack of Clear Visibility – It becomes an even tougher task without AI-based tools to exactly point out what areas in the codebase actually fall under the technical debt. Developers tend to fall back on the very old-fashioned methods of manual code review and audit. It takes time, and they fall behind critical issues, especially in larger projects. Additionally, these methods do not provide a view of the entire codebase at once, causing more difficulty in spotting patterns of technical debt across the system.
2. Difficulty in Prioritization – Without AI, it becomes difficult to prioritize which areas of technical debt should be tackled first. Developers might end up addressing problems based on their own experiences or what seems urgent, rather than using data-driven insights. This leads to inconsistent prioritization and can often leave the most critical issues unresolved while focusing on less impactful ones.
3. Reactive Problem Solving – In the absence of AI, technical debt management is often discovered only after it has already begun causing problems—like system slowdowns, crashes, or increased maintenance costs. Teams may be forced into a reactive approach, scrambling to fix issues after they’ve already affected performance. Ideally, technical debt should be identified early on, long before it disrupts the development cycle or system stability.
4. Limited Resources and High Effort – Manually finding and addressing technical debt management demands significant time and resources. Clean code reviews require the attention of both technical leads and senior developers, while testing and refactoring can further drain the team’s bandwidth. Without AI tools to streamline the process, the burden falls heavily on skilled developers, consuming valuable time that could otherwise be spent on innovation or new features.
How AQe Digital Tackles Technical Debt Management with AI-Powered Tools
In common ways, recognizing and reducing technical debts are done by manual code reviews, but smarter ways of doing this would involve a faster process, one in which the quality of clean code is continuously monitored. We use AI-powered code analysis tools that keep track of software health and quality in an ongoing fashion. Through their automation of clean code inspection, these tools offer a real-time view into a free-for-all clean code base that helps teams detect problems early, before their seriousness increases.
AI-powered tools for technical debt management are not just about identifying problems—they also prioritize them based on severity and impact, ensuring that your development efforts are focused where they matter most.
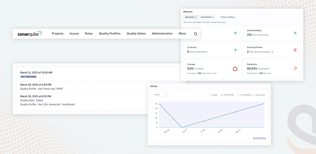
Among the tools we rely on, SonarQube plays a crucial role in helping us with technical debt management and navigating the challenges that come with incorporating advanced technologies like Artificial Intelligence.
1. Enhanced Visibility Across the Codebase
AI-based tools provide insight into clean code quality by scanning the entire codebase for reducing technical debt. Fast scanning of such projects is out of the question with conventional clean code reviews. Any impediment to the project, if not seen at all, could be a hidden issue. Continuous inspection of the clean code keeps your team updated about any accruing technical debt, laying pressure on both the immediate and long-term issues.
2. Data-Driven Prioritization
The platform is AI-driven for the technical debt management processes, helps assess and categorize issues by severity and potential impact, and uses a structured process for solving the most pressing problems first. Thus, judgment gets removed from the prioritization process, ushering in objective, data-driven insights to allow teams to focus on those areas of improvement most critical to them.
3. Proactive Technical Debt Management with Early Detection
One effective tool, SonarQube, doesn’t just identify technical debt after it has become a problem—it plays a critical role in detecting potential problems early in the development cycle. Continuously analyzing clean code helps uncover risks before they escalate into performance bottlenecks or system failures. When integrated with machine learning for proactive maintenance, this approach becomes even more powerful, enabling teams to predict, prevent, and resolve issues before they impact the system, ultimately reducing technical debt and improving software reliability.
4. Efficient Resource Allocation
Incorporating automation into clean code analysis is becoming a vital part of a modern software development approach. AI-powered tools significantly reduce the need for manual reviews and minimize extensive refactoring efforts. With detailed reporting, developers can focus on high-priority tasks, optimizing both time and resources. Seamless integration with your CI/CD pipeline ensures that every code change is evaluated for technical debt before deployment, maximizing the value of skilled resources and enhancing overall development efficiency.
Three Key Approaches for Effective Technical Debt Management
Managing technical debt is a decisive aspect of ensuring long-term IT success. Without a solid strategy, technical debt can hinder growth and efficiency. Here are three smart strategies to help you tackle tech debt while fostering innovation and system efficiency.
1. Identify the Core of the Technical Debt First
The first step in technical debt management is through its roots or by direct addressing of the causes of technical debt. Stop allowing debts to lie around and deal with the core issues that create long, time-wasting inefficiencies. Imagine paying down principal debt above all else in a weird sort of way. This takes on lower maintenance costs for ongoing projects and reduces future headaches altogether.

At the core, much of the technical debt lies in outdated systems and the lack of a strategic roadmap. A considerable portion of ongoing costs is spent just to keep these legacy systems operational. Addressing these core challenges first not only reduces long-term expenses but also significantly enhances cloud migration and transformation efficiency, allowing your team to avoid future complications and seize new growth opportunities.
2. Map Your Technical Debt to Its Source
For effective technical debt management, you must understand where it’s coming from. Building a technical debt inventory helps you track and trace debt back to its source, making it easier to pinpoint areas that need urgent attention. With a clear understanding of the debt’s origin, IT leaders can make better decisions on where to focus resources.
Using a prioritization method, such as the Technical Debt Quadrants, allows you to rank debt based on business value and technical risk. This prioritization approach forms the foundation of your action plan, helping you organize remediation efforts and calculate ROI.
3. Track the Right Metrics to Gauge Progress
Whatever remains immeasurable remains unchanged. You have to pick up the lightest metrics possible to track progress in reducing technical debt. Technical debt management should not be condemned. Instead, focus on the measurable impacts it makes to your development cycle and innovation. If managed properly, reducing technical debt can deliver on your business goals.
If your code smells, it is a very important metric to consider as anti-patterns in the code for non-bug issues, can be very difficult to handle later on. Usually, they occur through some quite undesirable practices, inefficiencies, or inconsistency with coding standards that in one way or the other present difficulties regarding the maintenance, comprehension, or scalability of the clean code.
Neglecting them will bring some technical debt to the table, as they would mostly need some refactoring to improving the readability, maintainability, or even performance of the clean code. In the end, the plan would help to evaluate major issues, discover them in the long run, and deliver an organic way of checking them.
In a Nutshell…
You constantly need to balance speed, quality, and long-term stability in your business. With all that it is also important to recognize that you can never fully eliminate technical debt—it’s a natural part of the technical journey of your business. However, with AI-powered quality check tools, you can manage it wisely. By continuously monitoring and reducing debt over time, you ensure that it doesn’t slow down development or compromise your system’s stability. It’s about smart management, not elimination.
If technical debt management is on your mind, reach out to us. Our enterprise software development services guide your project towards lasting success with an over 93% client retention rate.




